麥克項目案例丨智能儀表在MVR蒸發系統中的應用
近幾年來,由于環保政策趨嚴,尤其是“碳達峰、碳中和”目標的提出,MVR蒸發設備相較傳統單效多效蒸發設備,熱效率高,節省能源,功耗低,因其顯著的節能性得到大量的推廣,廣泛應用于化工、制藥、造紙、環保、污水處理、海水淡化等行業。目前國內蒸發器市場的結構依然是以傳統多效蒸發器為主和部分MVR蒸發器為輔的格局,隨著國家對節能減排政策的深入貫徹和企業面對越發激烈的市場競爭環境,將有更多的企業采用MVR蒸發技術來替代傳統蒸發技術。
應用系統概述
MVR是機械蒸汽再壓縮技術,Mechanical Vapor Recompression的簡稱。MVR是重新利用它自身產生的二次蒸汽的能量,從而減少對外界能源的需求的一項節能技術。
工作原理
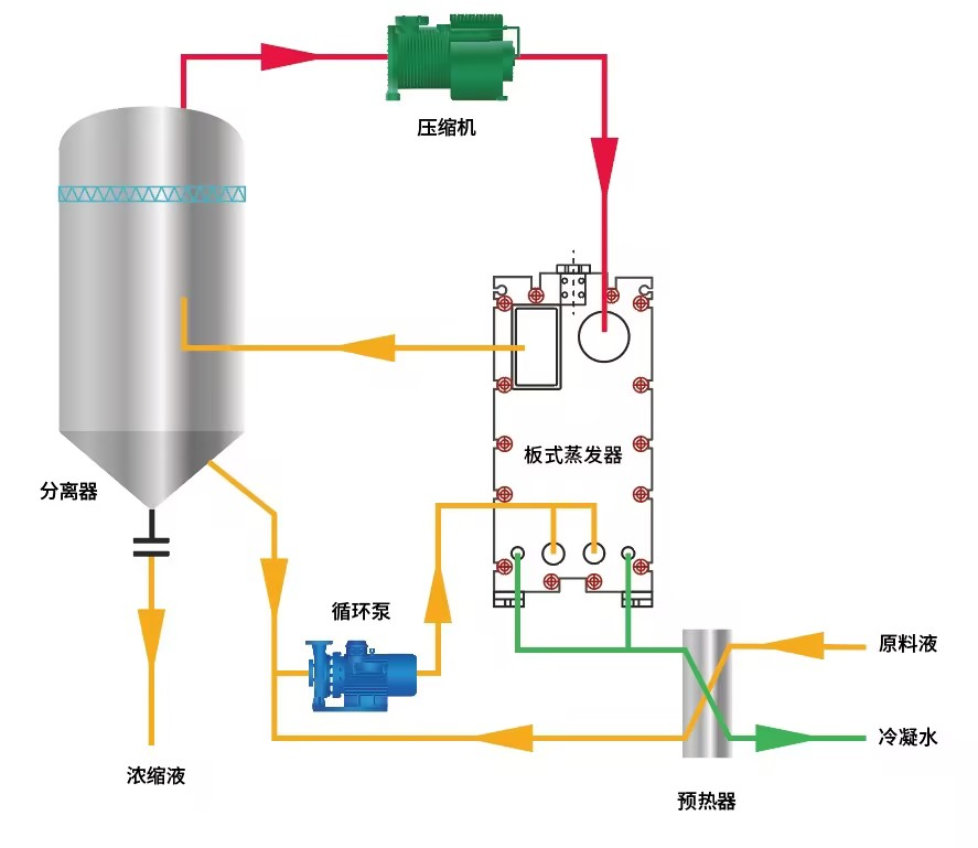
MVR蒸發器不同于普通的單效蒸發器或者多效蒸發器,也不同于普通的降膜蒸發器,MVR蒸發器為單體蒸發器,根據所需產品濃度的不同采取分段式蒸發。 工作過程 MVR蒸發器工作過程是將低溫位的蒸汽經壓縮機壓縮,溫度、壓力提高,熱焓增加,然后進入換熱器冷凝,以充分利用蒸汽的潛熱。除開車啟動外,整個蒸發過程中無需生蒸汽從蒸發器出來的二次蒸汽。 MVR蒸發器采用壓縮機提高二次蒸汽的能量,并對提高能量的二次蒸汽加以利用,回收二次蒸汽的潛熱,具體為:將蒸發器產生的二次蒸汽,通過壓縮機的絕熱壓縮,使其壓力、溫度提高后,再作為加熱蒸汽送入蒸發器的加熱室,冷凝放熱,因此蒸汽的潛熱得到了回收利用。冷料再進入蒸發器前,通過熱交換器吸收了冷凝水的熱量,使之溫度升高,同時也冷卻了冷凝液和完成液,進一步提高熱的利用率。

MVR蒸發結晶流程圖
系統組成 1)蒸發器:主體設備,包含加熱器、分離器、循環泵等設備。
2)壓縮機系統:整套MVR蒸發系統中的核心設備,壓縮二次蒸汽提供蒸發熱源,提高二次蒸汽的熱焓。
3)預熱器:余熱利用及提高進料溫度。
4)真空系統:維持整個系統的真空度,從裝置中抽出部分不凝氣體以及溶液帶入的氣體,以達到系統穩定的蒸發狀態。
5)控制系統:PLC或DCS系統。壓縮機轉速、閥門、流量計、溫度、壓力的控制調節,以達到自動蒸發、清洗、停機等操作。自動報警,系統自動保護,以保持系統動態平衡。
麥克項目客戶背景及測量要求
客戶背景:
華南某家環保行業公司,處理工業廢水項目,使用MVR蒸發器將這類行業中的廢水去除有機物和無機物,將水資源回用,低成本解決工業廢水難題。在整個處理環節中,需要測量壓力液位溫度和流量相關參量。
測量要求:
廢水通過MVR蒸發器多次蒸發進行水資源回收,在此期間,工業廢水在蒸發階段,介質通常處于密封壓力容器內高溫高壓狀態,具有腐蝕性,同時被測介質由于環境溫度變化會產生固化或者結晶,每次更換一批介質需嚴格凈化測量頭,在懸浮液體和高粘度介質情況下,測量頭必須保持清潔衛生。
此前,客戶使用的是國外某品牌的智能壓力變送器及流量計。迫于終端客戶逐年的價格談判,客戶對于供應鏈降成本,符合工況的國產化替代有很迫切的需求,在篩選符合工況的產品進行多年的測試。
于是,這家環保公司迫切地需要耐化學腐蝕,使用壽命長的智能壓力變送器和流量計,以便對MVR蒸發器內的工業廢水進行可靠和長期穩定的計量。
麥克解決方案
麥克推薦使用MDM7000-LP型智能差壓遠傳變送器,MDM7000-LT型智能差壓液位變送器來測量容器介質氣液體的壓力。這兩款智能差壓變送器采用先進的單晶硅壓阻技術,適用于強腐蝕性化學品的嚴苛應用。因此,它尤其適用于MVR蒸發系統應用中的工業介質持續測量。
MDM7000-LP型智能差壓遠傳變送器用于實時監測分離器的液位,進行加料控制,使整個系統高效運行。MDM7000-LT型智能差壓液位變送器用于實時監測冷凝水罐的液位,為冷凝器及時補給水,讓泠凝器達到迅速冷凝,同時監測原料罐以及母液罐的原液液位高度,當液位消耗的時候,加原液保持工藝的正常進行。
加熱器和分離器中還配備了一款MTM4831型溫度變送器,它用于監測加熱器中蒸汽溫度,持續的加熱原液,進行溶液、溶質的分離,同時監測分離器的腔體溫度,將溶質和溶劑進行高效分離。
進料泵中還配備一款MFE600E型電磁流量計,它用于計算進料泵原料液的體積,累計流量。
這樣配備使得MVR蒸發設備的工藝安全和效率得到了顯著提升。由于此特有的耐腐蝕測量結構,麥克儀表具有可觀的使用壽命,并且不會引發泄漏,從而顯著地降低了工作人員的風險。此前需要不停地維護、更換產品,現在也已不再成為困擾。
產品推薦
在MVR蒸發系統中,麥克公司根據應用工況,可提供多項對應的智能測量儀表,如智能壓力變送器、液位變送器、溫度變送器、流量計等,可在不同監測點、控制點對生產工藝過程中的參數信息進行記錄、監測以及控制。
MDM7000-LP型智能差壓遠傳變送器 量程:40kPa~3Mpa; 精度 :±0.05%、±0.075%量程上限+隔膜系統的影響 工作溫度:-10℃~70℃; 輸出:4mA~20mA DC+HART;4mA~20mA DC+HART(本安型); 認證:PCEC、ATEX、IECEx、CSA、CE、RoHS、CCS、HART; MDM7000-LT型智能差壓液位變送器 量程:40kPa~3Mpa; 精度 :±0.05%、±0.075%量程上限+隔膜系統的影響; 工作溫度:-10℃~70℃; 輸出:4mA~20mA DC+HART;4mA~20mA DC+HART(本安型); 認證:PCEC、ATEX、IECEx、CSA、RoHS、CE、CCS、HART; 量程:-200°C~0℃~500°C; 精度 :±1.0%FS(-200°C...0°C~ 500°C); 工作溫度:-25℃ ~70℃; 輸出:4mA~20mA DC;4mA~20mADC+HART;4mA~20mADC+RS485;RS485;熱電阻; 認證 :隔爆、本安、CCS MFE600E型電磁流量計 量程:口徑DN25~DN200; 精度 :±0.2%FS;±0.5%FS; 工作溫度:-40℃~60℃; 輸出:4mA~20mA DC;Hart;頻率、脈沖;RS485 (ModBus 協議)RS232 輸出; 認證 :TS、CNEX、CE、CCS。 1、MVR蒸發器在環保領域是用于處理工業廢水 將工業廢水蒸發濃縮循環再利用。例如:電鍍行業、涂料生產行業、醫藥和農藥行業、金屬加工行業、造紙行業和原油生產行業等污水處理。 2、MVR蒸發器在化工工業領域的應用 對硫酸鈉、過硫酸鈉以及亞氯酸鈉等化工原料的生產,香料的提純,行業工藝水的處理,海水的淡化、有機添加劑的濃縮和結晶等生產過程中的應用。 3、MVR蒸發器在制藥行業的應用 制藥工業大多采用傳統蒸發器,這不僅降低了藥品的質量,更浪費了大量能源,因此MVR蒸發器的節能性使其廣泛應用在制藥行業。常用作生產西藥的蒸發、濃縮、結晶和干燥、中藥的濃縮。 4、MVR在食品行業中的應用 一般在食品深加工行業,大量采用蒸發技術是為了實現脫水的功能,如濃縮玉米漿和提取葡萄糖、氨基酸等。 5、MVR蒸發器在飲料工業中的應用 MVR蒸發器在飲料工業中是用來進行濃縮處理。如:番茄醬、果汁、果醬等。


±0.5°C(-40°C...0°C~ 150°C );
±0.25°C(-20°C...0°C~ 105°C )
MVR蒸發系統在其他行業的應用
















